Hosted Graphite

Application, System, and Infrastructure monitoring via Graphite and Grafana Starting at ~$0.026/hour.

Install Add-on

Our Addon

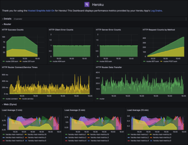
We collect metrics directly from your Heroku App’s Log Drains, helping you monitor the performance of your App’s Dynos and Postgres/Redis/Kafka add-ons. Use these metrics to create custom dashboards and alerts.

Additionally, you can enable our Heroku Path Metrics feature and we will collect router statistics per path from your Heroku application. This will give you increased visibility into the activity within your app, and a higher level of alerting possibilities.

Send Your Metrics- Fast

Send us your Heroku dyno metrics and much more! Leverage our integrations to send metrics from 3rd party services (AWS, Azure, GCP), as well as custom metrics from within your code.

Hosted Graphite will never compromise the speed of your app. Send as much as you want without worrying about slowing down your users.

Save time and money because the average in-house monitoring solution takes several weeks to a month to set up, and maintaining it can be a full-time job. Hosted Graphite by MetricFire just works from day one.

Reliable

Hosted Graphite is ready to go for whatever your needs are. Send metrics and use them to create unlimited custom dashboards and alerts. Need help understanding how to get started? Our support team is ready to help you!

We serve hundreds of customers, such as EA, Nielsen, and Coveo who trust us with their monitoring. They use Hosted Graphite by MetricFire to avoid service downtime and make data-driven decisions with their application and infrastructure performance metrics.

Affordable

Our Heroku solution starts at $19 a month

With our $19/mo plan you get dashboards, alerting, team users, support, integrations, 500 stored metrics and more!

Team Collaboration

Make sure your whole team has access to your graphs and dashboards, and ensure everyone’s ability to make quick decisions with all the data in one place.

Communicate clearly with customers, managers, and non-technical members of your team with easy-to-share dashboards.

Use event annotations to add context to your graphs with extra details about one-time events (such as deployments or restarts) so your team can be on the same page.

Achieve your SLAs by enabling your team to identify performance issues, and fix them on the spot.

We understand our customers may need additional users or SAML configurations, so please contact us. We’ll be glad to help you!

Scalable

We specialize in tracking custom metrics at scale and have an optimized database for fast and reliable metric queries.

Scale your monitoring with our low-cost tool that was built specifically for scaling. We store millions of metric namespaces and ingest billion of data points per day!

High Resolution And Long Term Storage

See your data at high resolution for days, with no downsampling.

We preserve metric attributes such as avg, min, max, sum, percentile, etc. for all data resolutions (30s, 300s, 3600s). Get 1-2 year data retention based on your plan level and see the Hosted Graphite documentation for more details.

World-Class Support

We strive to not only help you send and receive the metrics and alerts you need but also to help you understand HG. We go out of our way to help you with fast responses direct from engineers. We treat our customers like friends.

Have questions? Want to get started with a free trial? Need a larger plan? Our dedicated customer service is here to help you, every step of the way!

Book A Demo
Sign Up For a Free Trial
Download our Heroku Monitoring Cheatsheet

Monitoring

Hosted Graphite monitors the performance of your Heroku app and much more! Visualize and alert on the data from your entire infrastructure - in one place under a single pane of glass.

Monitor your servers, processes, databases, applications, network, CI/CD pipelines, and more!

Identify system performance metrics for specific services, enable actions, and identify ROI on a per-service basis.

Dashboards

Our Hosted Grafana is the next generation of visualization for time series metrics. Beautiful responsive interactive graphs with features such as variables and annotations - giving you a clear view of your data.

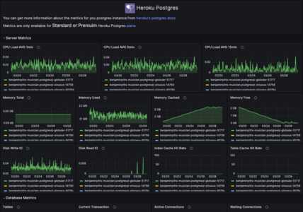
Visualize your Heroku App’s performance metrics on an automatically created Heroku, Postgres, Redis, and Kafka dashboards.

Alerting

Create custom alerts using the web/router metrics forwarded from your Heroku App. We can send notifications via Email, PagerDuty, Slack, Microsoft Teams, Ops Genie, and more.

We understand our customers may need additional alerts than their plan allows, so please contact us. We’ll be happy to help!

Languages

Send custom metrics to Hosted Graphite from within your application’s codebase, via a socket connection.

This is possible with any programming language and we provide examples for .NET, Go, Java, Node.js, PHP, Python, Ruby, Shell, Typescript, and more. If you have any questions please reach out, we’d love to help you!

Thousands of Engineers trust MetricFire

From small businesses to large enterprises, engineering and Dev Ops teams trust Hosted Graphite. Our product is designed to take away the burden of self-hosted monitoring so our customers can focus their time, resources, and money on their most important tasks and revenue-generating projects.

"Read https://www.g2.com/products/hosted-graphite/reviews on G2"

“Hosted Graphite is powerful, but easy to use and scaleable. Having all our data together on beautiful dashboards with alerts we can rely on, takes the headache out of monitoring.” Itai Yaffe, Big Data Developer, Nielsen

Region Availability

The available application locations for this add-on are shown below, and depend on whether the application is deployed to a Common Runtime region or Private Space. Learn More

  • Common Runtime
  • Private Spaces
Region Available
United States Available
Europe Available
Region Available Installable in Space
Dublin Available
Frankfurt Available
London Available
Montreal Available
Mumbai Available
Oregon Available
Singapore Available
Sydney Available
Tokyo Available
Virginia Available

Plans & Pricing

    • Number of Metrics 500
    • Data Retention (months) 6
    • Data Resolution (seconds) 30
    • Graphite and Grafana Dashboards
    • Priority Support
    • Daily Backups
    • Access Keys for Data Sharing
    • Account Sharing
    • Hosted StatsD
    • AWS Cloudwatch Integration
    • Automatic Heroku Dashboards
    • OAuth Authentication
    • Alerting
    • Unlimited Dynos
    • Number of Metrics 1,000
    • Data Retention (months) 6
    • Data Resolution (seconds) 30
    • Graphite and Grafana Dashboards
    • Priority Support
    • Daily Backups
    • Access Keys for Data Sharing
    • Account Sharing
    • Hosted StatsD
    • AWS Cloudwatch Integration
    • Automatic Heroku Dashboards
    • OAuth Authentication
    • Alerting
    • Unlimited Dynos
    • Number of Metrics 1,500
    • Data Retention (months) 6
    • Data Resolution (seconds) 30
    • Graphite and Grafana Dashboards
    • Priority Support
    • Daily Backups
    • Access Keys for Data Sharing
    • Account Sharing
    • Hosted StatsD
    • AWS Cloudwatch Integration
    • Automatic Heroku Dashboards
    • OAuth Authentication
    • Alerting
    • Unlimited Dynos
    • Number of Metrics 2,000
    • Data Retention (months) 6
    • Data Resolution (seconds) 30
    • Graphite and Grafana Dashboards
    • Priority Support
    • Daily Backups
    • Access Keys for Data Sharing
    • Account Sharing
    • Hosted StatsD
    • AWS Cloudwatch Integration
    • Automatic Heroku Dashboards
    • OAuth Authentication
    • Alerting
    • Unlimited Dynos
    • Number of Metrics 3,000
    • Data Retention (months) 6
    • Data Resolution (seconds) 30
    • Graphite and Grafana Dashboards
    • Priority Support
    • Daily Backups
    • Access Keys for Data Sharing
    • Account Sharing
    • Hosted StatsD
    • AWS Cloudwatch Integration
    • Automatic Heroku Dashboards
    • OAuth Authentication
    • Alerting
    • Unlimited Dynos
    • Number of Metrics 4,000
    • Data Retention (months) 6
    • Data Resolution (seconds) 30
    • Graphite and Grafana Dashboards
    • Priority Support
    • Daily Backups
    • Access Keys for Data Sharing
    • Account Sharing
    • Hosted StatsD
    • AWS Cloudwatch Integration
    • Automatic Heroku Dashboards
    • OAuth Authentication
    • Alerting
    • Unlimited Dynos
    • Number of Metrics 5,000
    • Data Retention (months) 12
    • Data Resolution (seconds) 30
    • Graphite and Grafana Dashboards
    • Priority Support
    • Daily Backups
    • Access Keys for Data Sharing
    • Account Sharing
    • Hosted StatsD
    • AWS Cloudwatch Integration
    • Automatic Heroku Dashboards
    • OAuth Authentication
    • Alerting
    • Unlimited Dynos
    • Number of Metrics 10,000
    • Data Retention (months) 12
    • Data Resolution (seconds) 30
    • Graphite and Grafana Dashboards
    • Priority Support
    • Daily Backups
    • Access Keys for Data Sharing
    • Account Sharing
    • Hosted StatsD
    • AWS Cloudwatch Integration
    • Automatic Heroku Dashboards
    • OAuth Authentication
    • Alerting
    • Unlimited Dynos
    • Number of Metrics 20,000
    • Data Retention (months) 12
    • Data Resolution (seconds) 30
    • Graphite and Grafana Dashboards
    • Priority Support
    • Daily Backups
    • Access Keys for Data Sharing
    • Account Sharing
    • Hosted StatsD
    • AWS Cloudwatch Integration
    • Automatic Heroku Dashboards
    • OAuth Authentication
    • Alerting
    • Unlimited Dynos
    • Number of Metrics 30,000
    • Data Retention (months) 24
    • Data Resolution (seconds) 30
    • Graphite and Grafana Dashboards
    • Priority Support
    • Daily Backups
    • Access Keys for Data Sharing
    • Account Sharing
    • Hosted StatsD
    • AWS Cloudwatch Integration
    • Automatic Heroku Dashboards
    • OAuth Authentication
    • Alerting
    • Unlimited Dynos
    • Number of Metrics 40,000
    • Data Retention (months) 24
    • Data Resolution (seconds) 30
    • Graphite and Grafana Dashboards
    • Priority Support
    • Daily Backups
    • Access Keys for Data Sharing
    • Account Sharing
    • Hosted StatsD
    • AWS Cloudwatch Integration
    • Automatic Heroku Dashboards
    • OAuth Authentication
    • Alerting
    • Unlimited Dynos
    • Number of Metrics 50,000
    • Data Retention (months) 24
    • Data Resolution (seconds) 30
    • Graphite and Grafana Dashboards
    • Priority Support
    • Daily Backups
    • Access Keys for Data Sharing
    • Account Sharing
    • Hosted StatsD
    • AWS Cloudwatch Integration
    • Automatic Heroku Dashboards
    • OAuth Authentication
    • Alerting
    • Unlimited Dynos
    • Number of Metrics 60,000
    • Data Retention (months) 24
    • Data Resolution (seconds) 30
    • Graphite and Grafana Dashboards
    • Priority Support
    • Daily Backups
    • Access Keys for Data Sharing
    • Account Sharing
    • Hosted StatsD
    • AWS Cloudwatch Integration
    • Automatic Heroku Dashboards
    • OAuth Authentication
    • Alerting
    • Unlimited Dynos
    • Number of Metrics 80,000
    • Data Retention (months) 24
    • Data Resolution (seconds) 30
    • Graphite and Grafana Dashboards
    • Priority Support
    • Daily Backups
    • Access Keys for Data Sharing
    • Account Sharing
    • Hosted StatsD
    • AWS Cloudwatch Integration
    • Automatic Heroku Dashboards
    • OAuth Authentication
    • Alerting
    • Unlimited Dynos
    • Number of Metrics 100,000
    • Data Retention (months) 24
    • Data Resolution (seconds) 30
    • Graphite and Grafana Dashboards
    • Priority Support
    • Daily Backups
    • Access Keys for Data Sharing
    • Account Sharing
    • Hosted StatsD
    • AWS Cloudwatch Integration
    • Automatic Heroku Dashboards
    • OAuth Authentication
    • Alerting
    • Unlimited Dynos
    • Number of Metrics 150,000
    • Data Retention (months) 24
    • Data Resolution (seconds) 30
    • Graphite and Grafana Dashboards
    • Priority Support
    • Daily Backups
    • Access Keys for Data Sharing
    • Account Sharing
    • Hosted StatsD
    • AWS Cloudwatch Integration
    • Automatic Heroku Dashboards
    • OAuth Authentication
    • Alerting
    • Unlimited Dynos
    • Number of Metrics 200,000
    • Data Retention (months) 24
    • Data Resolution (seconds) 30
    • Graphite and Grafana Dashboards
    • Priority Support
    • Daily Backups
    • Access Keys for Data Sharing
    • Account Sharing
    • Hosted StatsD
    • AWS Cloudwatch Integration
    • Automatic Heroku Dashboards
    • OAuth Authentication
    • Alerting
    • Unlimited Dynos
    • Number of Metrics 250,000
    • Data Retention (months) 24
    • Data Resolution (seconds) 30
    • Graphite and Grafana Dashboards
    • Priority Support
    • Daily Backups
    • Access Keys for Data Sharing
    • Account Sharing
    • Hosted StatsD
    • AWS Cloudwatch Integration
    • Automatic Heroku Dashboards
    • OAuth Authentication
    • Alerting
    • Unlimited Dynos
    • Number of Metrics 300,000
    • Data Retention (months) 24
    • Data Resolution (seconds) 30
    • Graphite and Grafana Dashboards
    • Priority Support
    • Daily Backups
    • Access Keys for Data Sharing
    • Account Sharing
    • Hosted StatsD
    • AWS Cloudwatch Integration
    • Automatic Heroku Dashboards
    • OAuth Authentication
    • Alerting
    • Unlimited Dynos
    • Number of Metrics 400,000
    • Data Retention (months) 24
    • Data Resolution (seconds) 30
    • Graphite and Grafana Dashboards
    • Priority Support
    • Daily Backups
    • Access Keys for Data Sharing
    • Account Sharing
    • Hosted StatsD
    • AWS Cloudwatch Integration
    • Automatic Heroku Dashboards
    • OAuth Authentication
    • Alerting
    • Unlimited Dynos
    • Number of Metrics 500,000
    • Data Retention (months) 24
    • Data Resolution (seconds) 30
    • Graphite and Grafana Dashboards
    • Priority Support
    • Daily Backups
    • Access Keys for Data Sharing
    • Account Sharing
    • Hosted StatsD
    • AWS Cloudwatch Integration
    • Automatic Heroku Dashboards
    • OAuth Authentication
    • Alerting
    • Unlimited Dynos
Install Add-on
$ heroku addons:create hostedgraphite

To provision, copy the snippet into your CLI or use the install button above.

Documentation